Getting Started#

System Requirements#

  • Chip: 4 core mínimo

  • Processor: 2.5GHz o superior

  • RAM: 8 GB

  • Disk: 5 GB libres para instalación

Advertencia

ARM chips no son soportados

Installation#

Windows#

Descarga la última versión desde el repositorio Github

Mac#

Nota

Pronto disponible

Standalone#

Free Trial#

Ingresa al enlace de descarga, y solicita iniciar tu prueba gratis de 30 días. Podrás acceder a todos los módulos con mínimas restricciones que pronto anunciaremos.

Activate#

Accede a la sección de activación y sigue estos pasos:

  • Crea una cuenta

  • Valida la cuenta desde tu e-mail

  • Elige el plan que más se acomode a tu necesidad

  • Realiza el proceso de pago

  • Espera un momento hasta recibir un token y copialo al portapapeles

  • Abre vtarget y pega el texto en el popup que solicita la llave de activación

  • Haz click en aceptar y espera un momento hasta realizar la activación

Upgrade#

Cuando exista una nueva versión recibirás una alerta al abrir vtarget, solo debes aceptar la actualización y se instalará automáticamente.

Quickstart#

Esta guía es una descripción general y explica las características importantes; los detalles se encuentran en Modules.

Home#

Es la pantalla de bienvenida luego de iniciar sesión, la primera vez que ingreses tendrá estos elementos.

../_images/1_home.png

  1. Navbar: Navegación entre el Home y los 4 módulos DataPrep, DataViz, AutoML y AutoTS

  2. L-Sidebar: Panel de navegación de directorio

  3. Content: Área principal, en el Home contiene accesos a módulos y shortcuts

  4. Footer: Entrega información de rendimiento del procesador y estado de conección con los workers

DataPrep#

../_images/2_dataprep.png

  1. Node group: Menu para seleccionar el grupo de nodos requerido

  2. Palette: Zona donde se muestran todos los nodos de un grupo, puedes arrastrarlos hacia el canvas para conectar con otros nodos

  3. Canvas: Área dónde sueltas un nodo, y conectas con otros para crear un flujo. Te puedes mover libremente y no tienes límites de espacio, puedes dar la forma que tu quieras

  4. R-sidebar setting: Panel para realizar la configuración de un nodo. Solo se despliega cuando un nodo tiene un foco (mantiene el estándar de Pandas)

  5. Execution controls: Grupo de botónes para ejecución de flujos y otro grupo para búsqueda de nodos y escribir comentarios en el canvas

  6. Result zone: Muestra información asociada al resultado de cada nodo, cambia dependiendo de la opción seleccionada en la esquina superior izquierda

  7. Result controls: Controla la salida que se quiera ver del nodo seleccionado: puertos de entrada y salida, consola de log, depuración, código python auto-generado y 3 tipos de visualización de tabla (compacta, detallada y por columna)

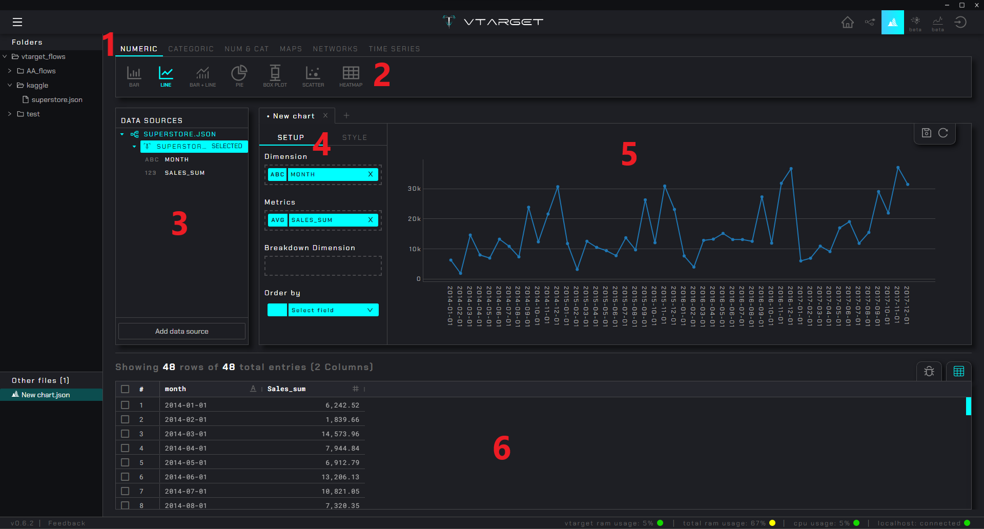
DataViz#

../_images/3_dataviz.png

  1. Plot group: Menu que agrupa gráficos según el tipo de variable que soportan

  2. Plots: Lista de gráficos disponibles pertenecientes al grupo seleccionado

  3. Data-sources panel: Lista de las fuentes de datos cargadas y sus variabes que pueden ser arrastradas a la configuración del gráfico

  4. Setting panel: Panel de configuración para cada gráfico (cambios toman efecto en tiempo real)

  5. Plot view: Visualización del gráfico con la configuración dada

  6. Data source view: Tabla asociada a la fuente de datos seleccionada

AutoML#

../_images/4_automl.png

  1. Step Menu: Contiene los pasos para configurar el modelado de problemas binarios, multiclase y regresores

  2. Content zone: Muestra las configuraciones y opciones asociada al menú seleccionado

Nota

La imagen de referencia muestra la configuración de un modelo binario, sin embargo para multiclase y regresores el proceso es el mismo:

  • DATA SOURCE: Selecciona la fuente ya sea de un nodo voutput (del módulo dataprep) o desde un archivo csv externo

  • SETUP: Elige la variable objetivo y se infiere automáticamente el tipo de problema (puedes cambiarlo en caso de error)

  • FEATURES Configura el particionado, elige la métrica objetivo y selecciona qué variables usarás en el entrenamiento (también se genera automáticamente un análisis descriptivo de cada variable)

  • MODEL: Realiza automáticamente el proceso de entrenamiento iterando distintos modelos, pipelines e hiper-parámetros. Permite examinar cada modelo y visualizar métricas de rendimiento. En la medida que se entrenan se ordenan por la mejor métrica objetivo.

  • PREDICTION: Genera predicciones con el mejor modelo recomendado

AutoTS#

../_images/5_autots.png

  1. Step Menu: Contiene los pasos para configurar el modelado series de tiempo

  2. Content zone: Muestra las configuraciones y opciones asociada al menú seleccionado

Nota

La imagen de referencia muestra el resumen luego de seleccionar la columna asociada al tiempo, la frecuencia de la serie y el target. En el caso de forecast el menú sigue la siguiente lógica:

  • DATA SOURCE: Selecciona la fuente ya sea de un nodo voutput (del módulo dataprep) o desde un archivo csv externo

  • SUMMARY: Genera una resumen de la/las series, se crea una visualización de cada serie y automáticamente se categoriza según so coeficiente de variabilidad en LOW, MEDIUM y HIGH. En la parte inferior de la pantalla se genera un resumen general de la serie seleccionada

  • SETUP: Configura el particionado, elige la métrica objetivo y selecciona qué variables usarás en el entrenamiento (también se genera automáticamente un resumen estadístico de las series con la configuración dada)

  • MODEL: Realiza automáticamente el proceso de entrenamiento iterando distintos modelos, pipelines e hiper-parámetros. Permite examinar cada modelo y visualizar métricas de rendimiento. En la medida que se entrenan se ordenan por la mejor

  • PREDICTION: Valida o genera predicciones para una serie determinada con el mejor modelo recomendado (o cualquier otro)